Features
Everything you need to monitor your stack
From HTTP endpoints to Docker containers, from SSL certificates to custom scripts — full visibility in a single platform.
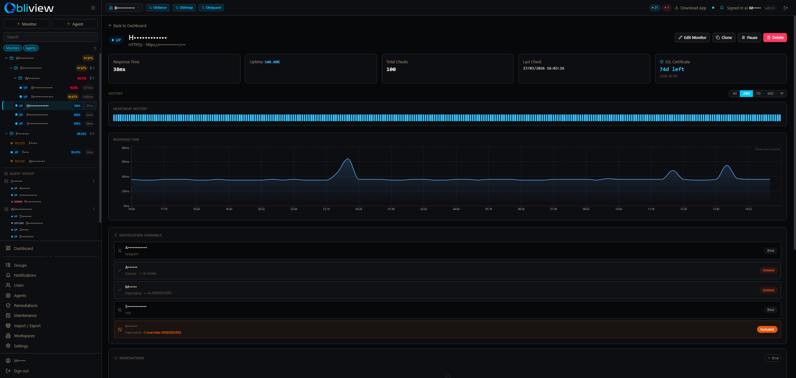
13 Monitor types
HTTP/S, TCP, DNS, SSL, SMTP, Ping, Docker, game servers, push/heartbeat, custom scripts, JSON API, browser automation, value watchers.
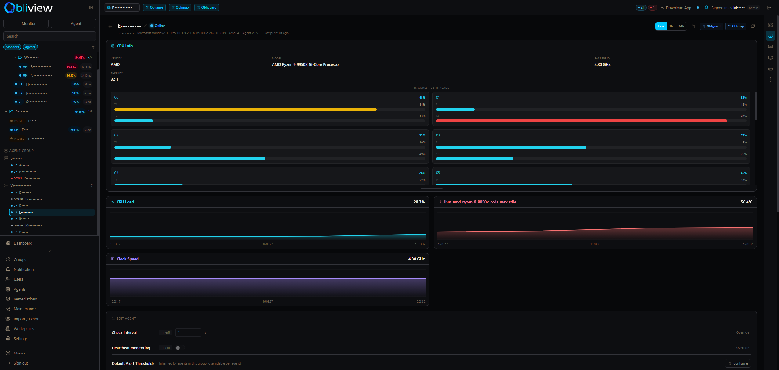
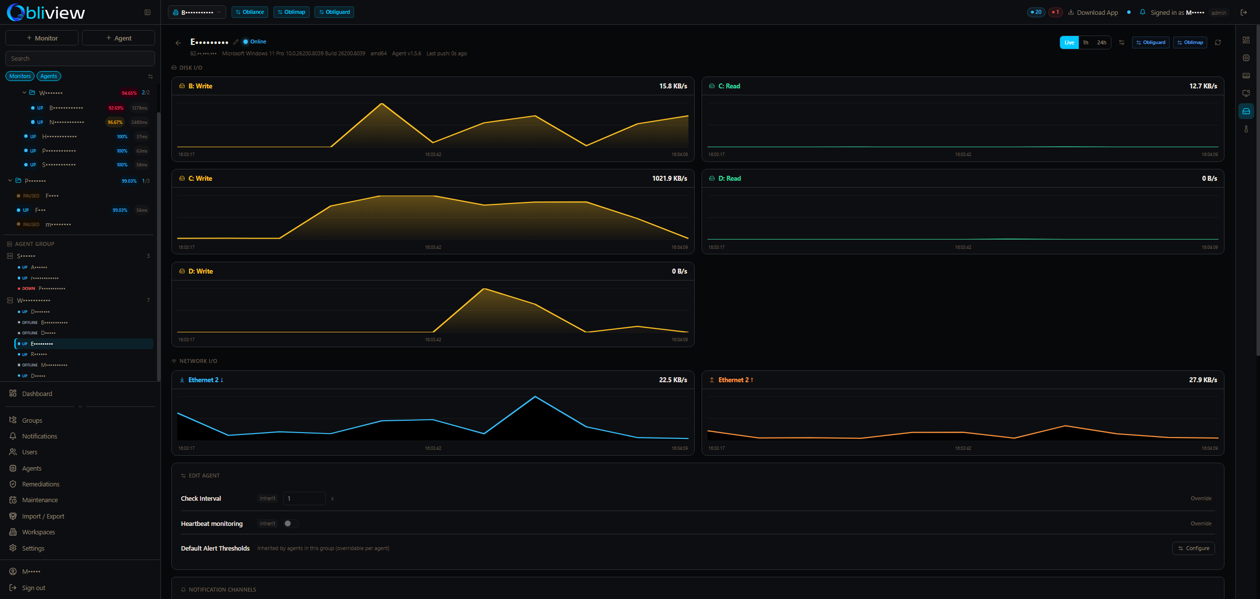
Native system agent
Lightweight Go binary for Windows, Linux & macOS. Collects CPU, RAM, disk, network, temperature & GPU metrics — no inbound ports required.
10 Notification channels
Telegram, Discord, Slack, Teams, SMTP, webhooks, Gotify, Ntfy, Pushover, Free Mobile. Real-time via Socket.io — zero polling.
Automated remediation
5 remediation action types: webhooks, N8N workflows, custom scripts, Docker container restarts and SSH commands — triggered automatically on incident.
Multi-tenant workspaces
Complete data isolation per workspace. RBAC with team assignment, tenant switcher UI, hierarchical group structures with settings inheritance and bulk operations. SSO/federation via Obligate.
Security & access
Two-factor authentication (TOTP + email OTP). Import/export with conflict resolution, AES-256-GCM credential encryption. Stable agent hardware UUID across reinstalls (WMI/IOKit/DMI).
Maintenance windows
Global, group, monitor or agent scope. One-time or recurring schedules. Alerts are automatically suppressed during maintenance — no false positives during planned work.
ObliTools desktop launcher
Go + WebView2 multi-app launcher hosting all Obli* apps in a single window. 40px tab-bar with unread alert badges, auto-cycle mode, notification sounds, and cross-app navigation.
Real-time agent commands
Agent WebSocket command channel — bidirectional real-time control. No more HTTP polling. Push commands to agents instantly for on-demand diagnostics and remediation triggers.









